TAM™
행동기반 고객 세그먼트 분석과 추출
1. 메뉴 구성
행동기반 세그먼트 생성 및 관리
매일 업데이트 되는 타겟 오디언스의 상세 데이터 분석
TAM에서 추출한 오디언스를 페이스북/구글 타겟으로 전송하여 광고 타겟 모수로 활용
2. Segment Build
새로운 세그먼트 릿을 생성할 수 있습니다.
생성된 세그먼트의 속성 및 추세 데이터를 확인할 수 있습니다.
해당 세그먼트를 이용하여 생성된 오디언스의 목록과 상세 페이지를 조회할 수 있습니다.
2-1. Behavioral
잠재고객군을 정의하고, 정의된 잠재 고객군을 관리/분석/추출할 수 있습니다.

1. 필터 항목
조직 필터를 통하여 각 조직에 속한 작성자가 생성한 세그먼트 리스트를 조회할 수 있습니다.
2. Pinned
세그먼트의 속성 및 추세 데이터를 시각화 그래프로 확인할 수 있습니다. 우측 상단에 위치한 캘린더 필터와 스위치 토글을 이용하여 각 세그먼트의 총합계/평균 값을 비교 가능합니다.

스위치 토글 : 클릭 시 비교 값이 전환되어 아래 시각 그래프에서 데이터를 확인할 수 있습니다.
캘린더 : 선택한 기간 내의 총합계/평균 값 세그먼트 데이터를 확인할 수 있습니다.

세그먼트명/유형 : 세그먼트 유형과 세그먼트 명을 표기합니다.
프로파일 : 사이트/도메인을 표기합니다.
태그 : 해당 세그먼트에 포함된 태그를 나타냅니다.
세그먼트 대상기간 : 세그먼트를 수집하는 생성주기를 나타냅니다.
데이터 속성
잠재고객수
생성 조건에 맞게 선별된 고객의 수 (세그먼트)
총합계/평균 방문수
잠재고객의 총합계/평균 방문 횟수
총합계/평균 체류시간
잠재고객의 페이지 총합계/평균 체류시간의 합계
총합계/평균 전환수
잠재고객의 총합계/평균 전환수
총합계/평균 매출액
잠재고객의 총합계/평균 매출액
3. 세그먼트 목록
생성한 세그먼트 리스트를 데이터 테이블로 확인할 수 있습니다.

[새로운 세그먼트 생성] 버튼 클릭 시 새로운 세그먼트를 작성할 수 있는 5. 세그먼트 생성 페이지로 이동합니다.
세그먼트 생성일 조회 : 작성 날짜를 기준으로 하여 선택한 기간 내에 작성된 세그먼트를 보여줍니다.
작성자/태그 필터 : 조직 내 세그먼트 작성자와, 활용된 필터를 선택하여 세그먼트 목록을 불러올 수 있습니다.
스위치 토글 : 스위치 토글을 이용하여 각 세그먼트의 총합계/평균 값을 비교 가능합니다.
오디언스 생성

타겟 오디언스 자동 생성 여부 : 오디언스의 자동 생성 여부를 설정합니다.
새로운 타겟 오디언스 생성 : 새로운 오디언스 생성. 생성 주기에 맞춰 오디언스를 업데이트합니다.
기존 타겟 오디언스 추가 : 기존 생성되어 있는 오디언스에 신규 생성한 오디언스를 병합합니다.
관리
스냅샷 : 스냅샷 생성 버튼을 클릭한 당일의 오디언스를 생성합니다.
삭제 : 세그먼트를 삭제합니다.
4. 세그먼트 생성
새로운 세그먼트 작성을 위해 프로파일 및 제목 선정, 세그먼트 조건 정의, 타겟 오디언스 자동 생성 여부 체크 후 저장 시, 해당 세그먼트의 정보가 저장됩니다.

세그먼트 명 : 세그먼트 명을 입력합니다.
태그 : 세그먼트에 포함할 태그를 입력합니다.
프로파일 설정 : 연결할 사이트/도메인을 선택합니다.
세그먼트 생성 기간 : 세그먼트를 수집하는 기준이 되는 기간을 선택합니다. (접속일 기준으로부터 n일 간)
세그먼트 조건 정의 : 세그먼트 조건 정의 단계에서 한 그룹 안에 여러 개의 조건을 걸 수 있으며(AND 조건), 별도의 그룹을 생성하여 합집합(OR)으로 다른 조건에 대한 잠재고객도 같이 선별이 가능합니다.
AND : 동일 그룹내 조건이 공통으로 포함하는 교집합
OR : 그룹 별 하나에라도 속하는 조건을 모두 모은 합집합
5-1. 데이터 항목 선택 : 특정 기준을 이용하여 동일한 성향을 가진 유저를 모은 군집으로, 1단계에서 한 가지 항목을 선택합니다.

5-2. 세부 항목 선택 : 선택 항목 중 세부 조건을 복수 선택하여 선별합니다.

타겟 오디언스 생성

6-1. 오디언스 자동 생성 여부 : 오디언스의 자동 생성 여부를 설정합니다.
6-2-1. 새로운 타겟 오디언스 생성 : 생성 주기에 맞춰 오디언스를 업데이트합니다.
6-2-2. 기존 타겟 오디언스 추가 : 기존 생성되어 있는 오디언스에 신규 생성한 오디언스를 병합합니다.
잠재고객 수 미리보기 : [update] 버튼을 클릭하면 5. 세그먼트 조건 정의를 마친 선별 그룹의 잠재고객 수를 미리 알 수 있습니다.
저장 : [저장] 버튼을 클릭하면 세그먼트의 등록 정보가 저장되며 목록에서 저장된 내용을 확인할 수 있습니다.
타겟 오디언스 자동 생성 비활성화 시 타겟 오디언스 목록에는 생성되지 않습니다.
2-2. Discovery
머신러닝을 이용하여 세그먼트를 자동 정의 및 생성할 수 있습니다.

1. 필터 항목
조회 기간을 선택해 주세요.
2. Pinned
세그먼트의 속성 및 추세 데이터를 시각화 그래프로 확인할 수 있습니다.
세그먼트 명/유형 : 세그먼트 유형과 세그먼트 명을 표기합니다.
ID : 고유 아이디를 표기합니다.
세그먼트 대상 기간 : 세그먼트를 수집하는 생성주기를 나타냅니다.
잠재고객 수
생성 조건에 맞게 선별된 고객의 수 (세그먼트)
방문수
잠재고객의 총 방문 횟수
총 체류시간 합계
잠재고객의 페이지 총 체류시간의 합계
전환수
잠재고객의 총 전환수
매출액
잠재고객의 총 매출액
3. 디스커버리 목록

[New Discovery Segment] 버튼 클릭 시 새로운 디스커버리 세그먼트를 작성할 수 있는 4. 디스커버리 신규 생성 페이지로 이동합니다.
고정 : 화면 상단 Pinned에 고정할 세그먼트를 선택합니다.
세그먼트 유형 : 생성한 세그먼트의 유형을 확인할 수 있습니다.
세그먼트 명 : 해당 세그먼트를 이용하여 생성된 오디언스의 목록과 상세 페이지를 조회할 수 있습니다.
오디언스 생성

오디언스 자동 생성 여부 : 오디언스의 자동 생성 여부를 설정합니다.
새로운 타겟 오디언스 생성 : 생성 주기에 맞춰 오디언스를 업데이트합니다.
기존 타겟 오디언스 생성 : 기존 생성되어 있는 오디언스를 선택하여 해당 오디언스 융합합니다.
관리
스냅샷 : 스냅샷 생성 버튼을 클릭한 당일의 오디언스를 생성합니다.
삭제 : 세그먼트를 삭제합니다.
4. 디스커버리 세그먼트 신규 생성
[New Discovery Segment] 버튼 클릭 시 새로운 디스커버리를 작성할 수 있는 5. 디스커버리 생성 페이지로 이동합니다. 새로운 Discovery 세그먼트 생성 시, Clustering과 RFM 세그먼트 중 원하는 종류를 선택할 수 있습니다.
디스커버리 유형 선택하면 군집별 상세 데이터를 확인할 수 있습니다.

4-1. 클러스터링(Clustering)
유사한 속성을 갖는 잠재고객을 자동 그룹핑합니다.

클러스터링 세그먼트 생성 시 머신 러닝으로 분류된 군집을 선택하여 저장할 수 있습니다.
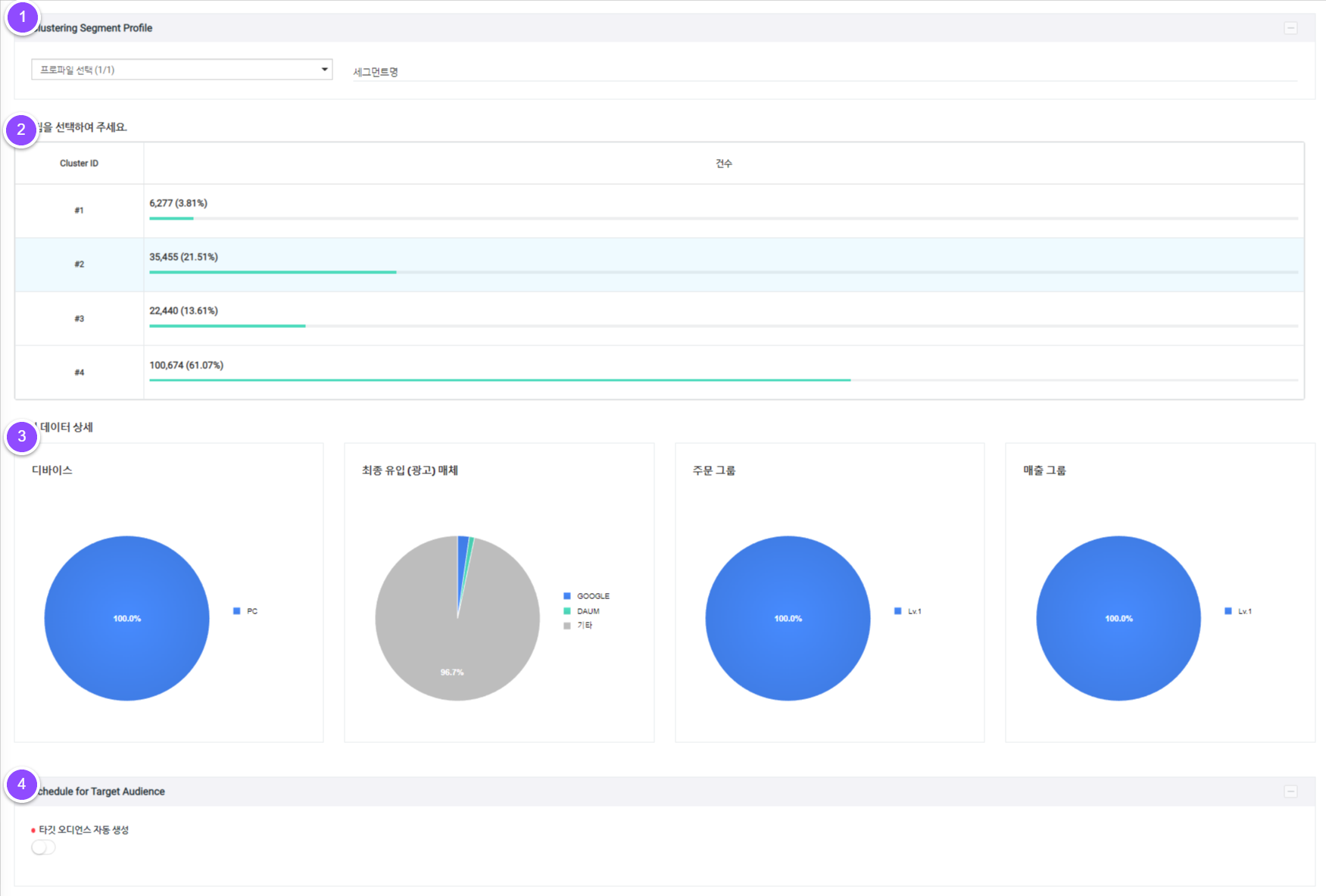
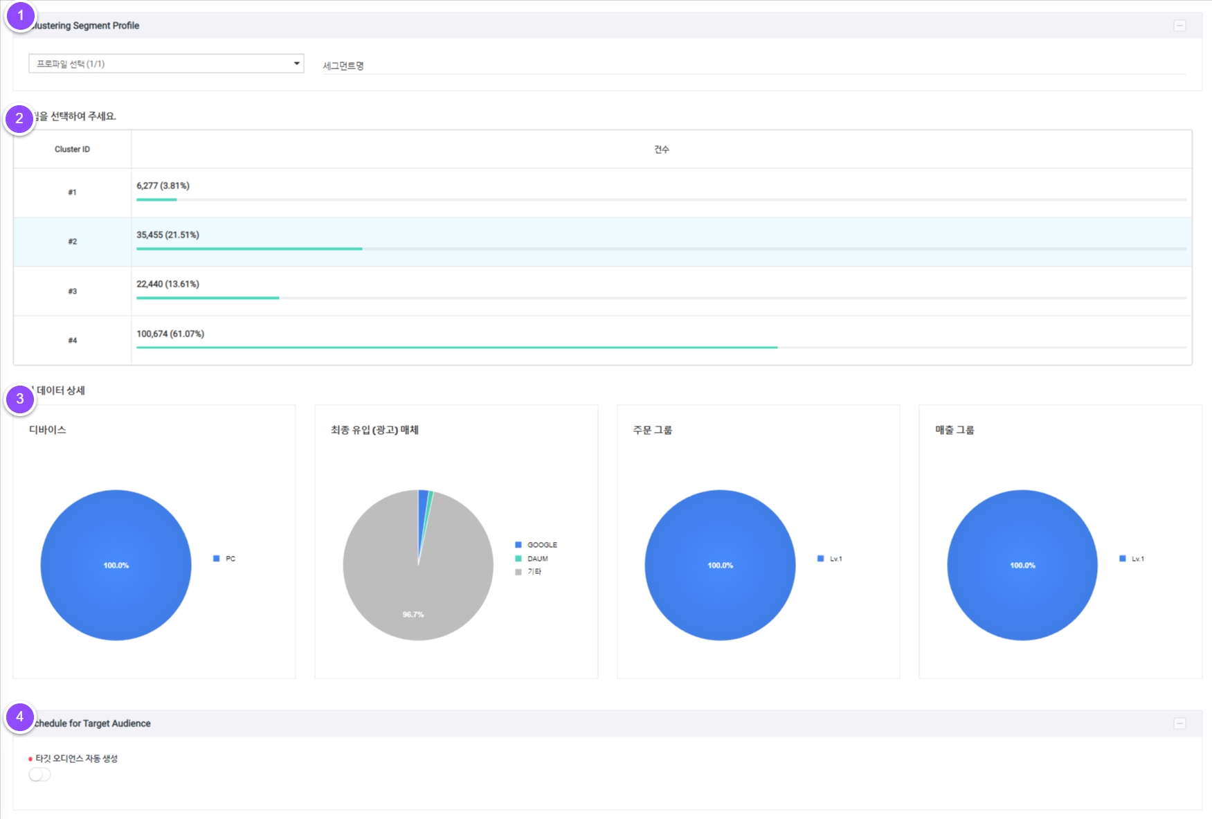
1. 클러스터링 세그먼트 프로파일
등록된 프로파일을 선택 후 클러스터링 세그먼트 명을 입력합니다.
2. 군집 선택
머신러닝으로 만들어진 군집 목록 선택이 가능합니다.
3. 데이터 상세
해당 군집의 디바이스/최종 유입(광고) 매체/주문 그룹/매출 그룹 상세 데이터를 확인할 수 있습니다.
4. 타겟 오디언스 생성

오디언스 자동 생성 여부 : 오디언스의 자동 생성 여부를 설정합니다.
새로운 타겟 오디언스 생성 : 생성 주기에 맞춰 오디언스를 업데이트합니다.
기존 타겟 오디언스 생성 : 기존 생성되어 있는 오디언스를 선택하여 해당 오디언스 융합합니다.
4-2. RFM
최근성(Recency), 빈도(Frequency) 데이터를 활용하여 잠재고객을 자동 그룹핑합니다.

1. RFM 세그먼트 프로파일
등록된 프로파일을 선택 후 RFM 세그먼트 명을 입력합니다.
2. RFM
RFM 세그먼트 생성 시 Recency(최근), Frequency(빈도) 별로 분류된 8개의 그룹을 선택할 수 있습니다.
3. RFM 세그먼트 목록
그룹 목록에 그룹명과 해당 그룹의 속성 및 특성 통계를 제공함으로써 고객이 원하는 세그먼트를 간편하게 선택하실 수 있습니다.
4. 타겟 오디언스 생성

오디언스 자동 생성 여부 : 오디언스의 자동 생성 여부를 설정합니다.
새로운 타겟 오디언스 생성 : 생성 주기에 맞춰 오디언스를 업데이트합니다.
기존 타겟 오디언스 생성 : 기존 생성되어 있는 오디언스를 선택하여 해당 오디언스 융합합니다.
5. 저장
[저장] 버튼을 클릭하면 세그먼트의 등록 정보가 저장되며 목록에서 저장된 내용을 확인할 수 있습니다.
타겟 오디언스 자동 생성 비활성화 시 타겟 오디언스 목록에는 생성되지 않습니다.
3. Target Audience
세그먼트 생성에서 작성한 오디언스가 설정 주기에 맞춰 업데이트되며, 속성 및 특성 통계를 확인할 수 있습니다.
1. Audience
세그먼트에 생성된 오디언스 목록을 확인 및 관리할 수 있습니다.

1. 오디언스 신규 생성

새로운 융합 오디언스를 생성합니다. 오디언스 명을 입력 후 저장 버튼을 누르면 생성이 완료됩니다. 복수의 세그먼트를 융합할 수 있습니다.
2. 오디언스 목록
생성된 오디언스 목록의 데이터를 확인할 수 있습니다.
오디언스 유형 : Unite, Behavioral, Discovery, Snapshot 유형을 표기합니다.
오디언스 명 : 생성된 오디언스의 상세 페이지를 조회할 수 있습니다.
유저수/MAU/DAU/전환수/매출액 : 생성된 오디언스 별 상세 데이터를 확할 수 있습니다.
Status : 오디언스 생 상태를 나타냅니다.
관리 : 생성한 오디언스를 삭제할 수 있습니다.
3. 엑셀 다운로드
생성된 오디언스 목록을 엑셀 파일로 다운로드 할 수 있습니다.
2. Audience Detail
오디언스의 상세 지표를 차트 및 그래프로 확인 할 수 있습니다.

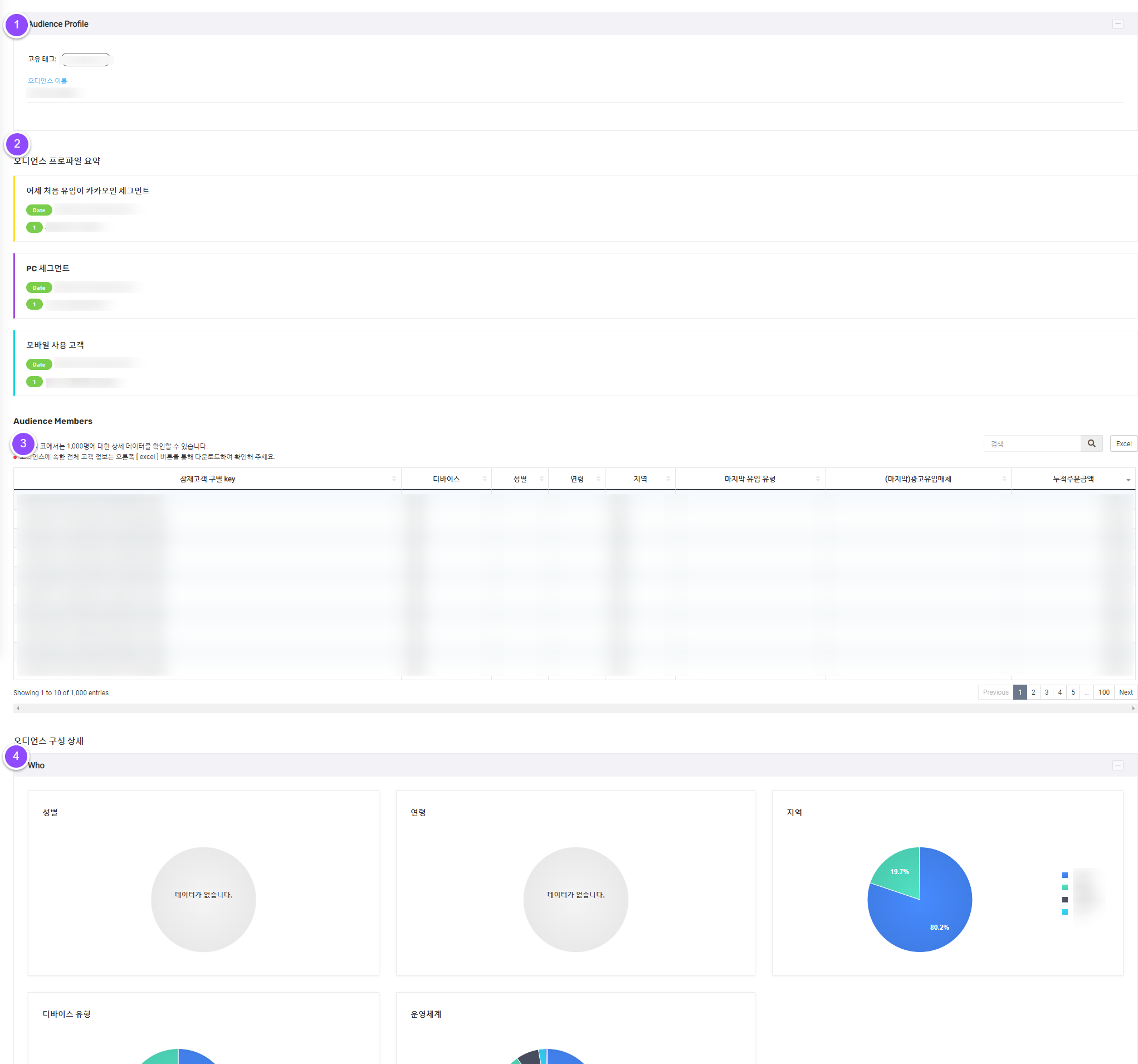
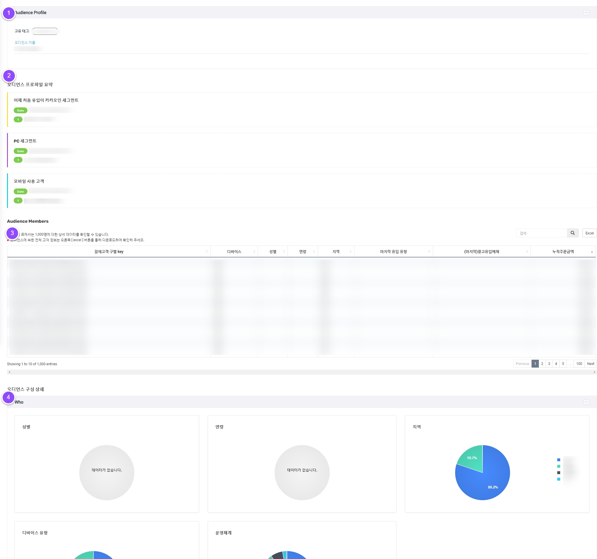
1. 오디언스 프로파일
고유 태그 : 해당 오디언스의 고유 태그를 나타냅니다.
오디언스 이름 : 오디언스 이름을 입력하고 수정 및 저장이 가능합니다.
2. 오디언스 프로파일 요약
해당 오디언스에 융합된 세그먼트의 상세 프로파일을 표기합니다.
3. 오디언스 멤버스
생성된 세그먼트에 해당하는 잠재고객의 목록을 확인 및 관리합니다. 엑셀 다운로드를 통해 잠재고객 목록을 문서로 확인할 수 있습니다.

잠재고객 구별 key : 유저를 구별할 수 있는 개인 라벨이 주어지며 이것으로 잠재고객을 개인화 할 수 있습니다.
디바이스 : 유저가 인입할 때 사용한 디바이스 정보를 나타냅니다.
지역 : 유저가 인입할 때 위치한 지역을 나타냅니다.
마지막 유입 유형 : 마지막 유입한 유저의 행동을 나타냅니다.
누적주문금액 : 유저의 누적주문금액을 나타냅니다.
표에서 1,000명에 대한 상세 데이터를 확인할 수 있습니다.
4. 오디언스 구성 상세
4-1. Who
항목 오디언스 비율을 파악할 수 있습니다.
성별, 연령, 디바이스 유형, 운영체계, 앱/브라우저, 모바일 브랜드, 국가, 지역

4-2. Did
유입 행동을 %순위별로 분석하여 10단위로 제공합니다. %상위별 단위 중 높은 비중을 순으로 데이터 비교 분석 그래프를 확인할 수 있습니다.
첫 유입 유형, 마지막 유입 유형, 광고 유입 매체/상품 등

4-3. Want
유입 및 상품 비중을 파악할 수 있습니다.
내부 검색어, 유입 검색어, 주문 상품명, 장바구니 상품명, 조회 상품명 등

4-4. Value
지난 30일간 누적 주문 금액과 평균 주문 금액을 확인할 수 있습니다.

4. Publishing > Schedule
TAM에서 생성한 오디언스를 타겟으로 광고를 노출합니다.

1. 필터
스케줄 상태 및 광고 플랫폼을 선택하여 스케쥴 리스트를 확인할 수 있습니다.
2. 스케줄 리스트
생성한 스케줄 리스트를 확인할 수 있습니다.

스케줄 상태 : 스케쥴이 정상적으로 운영중인지 상태를 체크합니다.
스케줄 명 : 스케줄 명 클릭 시 스케줄 상세 페이지로 이동합니다. 스케줄 내역을 확인할 수 있습니다.
Dest 플랫폼 : 스케줄을 내보낸광고 플랫폼을 나타냅니다.
오디언스 : 스케줄에 연결된 오디언스를 나타냅니다.
연결된 계정명 : 연결된 계정을 나타냅니다.
스케줄 : 주기적으로 발송되는 스케줄 설정 조건을 나타냅니다.
스케쥴 활성화 기간 : 해당 스케줄이 활성화 된 기간을 나타냅니다.
최종 도착 페이지 : 각 광고플랫폼의 타겟 페이지를 나타냅니다.
관리 : 스케줄 수정 및 삭제가 가능합니다.
3. 스케쥴 생성
TAM에서 추출한 오디언스를 광고 플랫폼을 통해 내보낼 수 있습니다.

내보낼 매체(페이스북 메타/구글 애즈) 계정을 선택합니다.
맞춤 타겟을 새로 생성할지, 기존 타겟에 추가할지 생성 방법을선택합니다.
스케쥴 명, 스케줄 기간을 작성합니다.
맞춤 타겟을 내보낼 오디언스를 선택합니다. (복수선택 가능)
위 스케줄을 전송할 주기를 선택합니다.
4. 스케쥴 디테일
스케쥴 생성 주기 동안 발송된 스케줄 리스트를 확인할 수 있습니다.

필터 : 스케줄 생성 시기, 전송 상태를 선택하여 스케줄 리스트를 확인할 수 있습니다.
[선택된 오디언스 재전송] : 선택한 특정 오디언스를 재전송 할 수 있습니다.
데이터 테이블
전송상태 : 스케줄 전송 상태를 확인합니다.
연결된 오디언스 명 : 각 스케줄로 내보내질 오디언스 명을 나타냅니다.
전송 시간 : 전송 시작 시간, 종료 시간을 통해 전송에 소요된 시간을 나타냅니다.
전송량 : 전송된 오디언스 데이터 양을 나타냅니다.
Last updated
