TAM
행동기반 고객 세그먼트 분석과 추출
1. 메뉴 구성
Segment Build
행동기반 세그먼트 생성 및 관리
Target Audience
매일 업데이트되는 타깃 오디언스의 상세 데이터 분석
2. Segment Build
새로운 세그먼트 릿을 생성할 수 있습니다.
생성된 세그먼트의 속성 및 추세 데이를 확인할 수 있습니다.
해당 세그먼트를 이용하여 생성된 오디언스의 목록과 상세 페이지를 조회할 수 있습니다.
2-1. Behavioral

1. 필터 항목
조회 기간을 선택해 주세요.
2. Pinned
고정된 세그먼트의 속성 및 추세 데이터를 시각화하여 확인할 수 있습니다.
잠재고객수
생성 조건에 맞게 선별된 고객의 수 (세그먼트)
방문수
잠재고객의 총 방문 횟수
총 체류시간 합계
잠재고객의 페이지 총 체류시간의 합계
전환수
잠재고객의 총 전환수
매출액
잠재고객의 총 매출액
3. 세그먼트 목록
고정 : 화면 상단 Pinned에 고정할 세그먼트를 선택합니다.
세그먼트 유형 : 생성한 세그먼트의 유형을 확인할 수 있습니다.
세그먼트 명 : 해당 세그먼트를 이용하여 생성된 오디언스의 목록과 상세 페이지를 조회할 수 있습니다.
오디언스 생성여부 > 오디언스 관리

세그먼트 목록 > 오디언스 생성여부 > 오디언스 관리
오디언스 자동 생성 여부 : 오디언스의 자동 생성 여부를 설정합니다.
새로운 타깃 오디언스 생성 : 생성 주기에 맞춰 오디언스를 업데이트합니다.
기존 타깃 오디언스 생성 : 기존 생성되어 있는 오디언스를 선택하여 해당 오디언스 융합합니다.
관리
스냅샷 : 스냅샷 생성 버튼을 클릭한 당일의 오디언스를 생성합니다.
조건복사 : 해당 세그먼트 속성을 유지한 세그먼트 생성 페이지로 이동합니다.
삭제 : 세그먼트를 삭제합니다.
4. Behavioral 세그먼트 신규 생성
[New Behavioral User Segment] 버튼 클릭 시 새로운 세그먼트를 작성할 수 있는 5. 세그먼트 생성 페이지로 이동합니다.
5. 세그먼트 생성
새로운 세그먼트 작성을 위해 프로파일 및 제목 선정, 세그먼트 조건 정의, 타깃 오디언스 자동 생성 여부 체크 후 저장 시, 해당 세그먼트의 정보가 저장됩니다.

5-1. 프로파일 설정
적용 프로파일 선택
세그먼트 제목 입력
날짜 범위 지정
최근 기간 : 접속일을 기준으로 최근 n일간
5-2. 세그먼트 조건 정의
세그먼트 조건 정의 단계에서 한 그룹 안에 여러 개의 조건을 걸 수 있으며(AND 조건), 별도의 그룹을 생성하여 합집합(OR)으로 다른 조건에 대한 잠재고객도 같이 선별이 가능합니다.
[AND] : 동일 그룹내 조건이 공통으로 포함하는 교집합
[OR] : 그룹 별 하나에라도 속하는 조건을 모두 모은 합집합
[숫자입력형] : 숫자를 입력하여 조건을 선별합니다. [+ add] 를 클릭하면 또 하나의 Depth가 생성되어 숫자 범위를 지정할 수 있습니다.
[복수선택형] : 선택 항목 중 선 조건을 복수 선택하여 선별합니다.
5-3. 잠재고객 수 미리보기
잠재고객 수 미리보기 버튼을 클릭하면 5-2. 세그먼트 조건 정의를 마친 선별 그룹의 잠재고객 수를 미리 알 수 있습니다.
5-4. 타겟 오디언스 생성

오디언스 자동 생성 여부 : 오디언스의 자동 생성 여부를 설정합니다.
새로운 타깃 오디언스 생성 : 생성 주기에 맞춰 오디언스를 업데이트합니다.
기존 타깃 오디언스 생성 : 기존 생성되어 있는 오디언스를 선택하여 해당 오디언스 융합합니다.
5-6. 저장
[저장] 버튼을 클릭하면 세그먼트의 등록 정보가 저장되며 목록에서 저장된 내용을 확인할 수 있습니다.
타깃 오디언스 자동 생성 비활성화 시 타깃 오디언스 목록에는 생성되지 않습니다.
2-2. Discovery

1. 필터 항목
조회 기간을 선택해 주세요.
2. Pinned
고정된 세그먼트의 속성 및 추세 데이터를 시각화하여 확인할 수 있습니다.
잠재고객 수
생성 조건에 맞게 선별된 고객의 수 (세그먼트)
방문수
잠재고객의 총 방문 횟수
총 체류시간 합계
잠재고객의 페이지 총 체류시간의 합계
전환수
잠재고객의 총 전환수
매출액
잠재고객의 총 매출액
3. 디스커버리 목록
고정 : 화면 상단 Pinned에 고정할 세그먼트를 선택합니다.
세그먼트 유형 : 생성한 세그먼트의 유형을 확인할 수 있습니다.
세그먼트 명 : 해당 세그먼트를 이용하여 생성된 오디언스의 목록과 상세 페이지를 조회할 수 있습니다.
오디언스 생성여부 > 오디언스 관리

세그먼트 목록 > 오디언스 생성여부 > 오디언스 관리
오디언스 자동 생성 여부 : 오디언스의 자동 생성 여부를 설정합니다.
새로운 타깃 오디언스 생성 : 생성 주기에 맞춰 오디언스를 업데이트합니다.
기존 타깃 오디언스 생성 : 기존 생성되어 있는 오디언스를 선택하여 해당 오디언스 융합합니다.
관리
스냅샷 : 스냅샷 생성 버튼을 클릭한 당일의 오디언스를 생성합니다.
조건복사 : 해당 세그먼트 속성을 유지한 그먼트 생성 페이지로 이동합니다.
삭제 : 세그먼트를 삭제합니다.
4. 디스커버리 세그먼트 신규 생성
[New Discovery Segment] 버튼 클릭 시 새로운 디스커버리를 작성할 수 있는 5. 디스커버리 생성 페이지로 이동합니다.
5. 디스커버리 생성
새로운 Discovery 세그먼트 생성 시, Clustering과 RFM 세그먼트 중 원하는 종류를 선택할 수 있습니다.

5-1. 클러스터링(Clustering)
유사한 속성을 갖는 잠재고객을 자동 그룹핑합니다.

클러스터링 세그먼트 생성 시 머신 러닝으로 분류된 군집을 선택하여 저장할 수 있습니다.
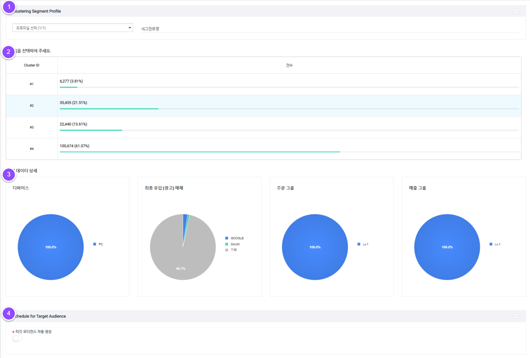
5-1-1. 클러스터링 세그먼트 프로파일
등록된 프로파일을 선택 후 클러스터링 세그먼트 명을 입력합니다.
5-1-2. 군집 선택
머신러닝으로 만들어진 군집 목록 선택이 가능합니다.
5-1-3. 데이터 상세
해당 군집의 디바이스/최종 유입(광고) 매체/주문 그룹/매출 그룹 상세 데이터를 확인할 수 있습니다.
5-1-4. 타겟 오디언스 생성

오디언스 자동 생성 여부 : 오디언스의 자동 생성 여부를 설정합니다.
새로운 타깃 오디언스 생성 : 생성 주기에 맞춰 오디언스를 업데이트합니다.
기존 타깃 오디언스 생성 : 기존 생성되어 있는 오디언스를 선택하여 해당 오디언스 융합합니다.
5-2. RFM
최근성(Recency), 빈도(Frequency) 데이터를 활용하여 잠재고객을 자동 그룹핑합니다.

5-2-1. RFM 세그먼트 프로파일
등록된 프로파일을 선택 후 RFM 세그먼트 명을 입력합니다.
5-2-2. RFM
RFM 세그먼트 생성 시 Recency(최근), Frequency(빈도) 별로 분류된 8개의 그룹을 선택할 수 있습니다.
5-2-3. RFM 세그먼트 목록
그룹 목록에 그룹명과 해당 그룹의 속성 및 특성 통계를 제공함으로써 고객이 원하는 세그먼트를 간편하게 선택하실 수 있습니다.
5-2-4. 타겟 오디언스 생성

오디언스 자동 생성 여부 : 오디언스의 자동 생성 여부를 설정합니다.
새로운 타깃 오디언스 생성 : 생성 주기에 맞춰 오디언스를 업데이트합니다.
기존 타깃 오디언스 생성 : 기존 생성되어 있는 오디언스를 선택하여 해당 오디언스 융합합니다.
6. 저장
[저장] 버튼을 클릭하면 세그먼트의 등록 정보가 저장되며 목록에서 저장된 내용을 확인할 수 있습니다.
타깃 오디언스 자동 생성 비활성화 시 타깃 오디언스 목록에는 생성되지 않습니다.
3. Target Audience
Segment Build에서 설정한 오디언스가 설정 주기에 맞춰 업데이트되며, 속성 및 특성 통계를 확할 수 있습니다.
3-1. Audience

1. 오디언스 신규 생성

새로운 융합 오디언스를 생성합니다. 오디언스 명을 입력 후 저장 버튼을 누르면 생성이 완료됩니다. 복수의 세그먼트를 융합할 수 있습니다.
2. 오디언스 목록
생성된 오디언스 목록의 데이터를 확인할 수 있습니다.
오디언스 유형 : Unite, Behavioral, Discovery, Snapshot 유형을 표기합니다.
오디언스 명 : 생성된 오디언스의 상세 페이지를 조회할 수 있습니다.
유저수/MAU/DAU/전환수/매출액 : 생성된 오디언스 별 상세 데이터를 확할 수 있습니다.
Status : 오디언스 생 상태를 나타냅니다.
관리 : 생성한 오디언스를 삭제할 수 있습니다.
3. 엑셀 다운로드
생성된 오디언스 목록을 엑셀 파일로 다운로드 할 수 있습니다.
3-2. Audience Detail

1. 오디언스 프로파일
고유 태그 : 해당 오디언스의 고유 태그를 나타냅니다.
오디언스 이름 : 오디언스 이름을 입력하고 수정 및 저장이 가능합니다.
2. 오디언스 프로파일 요약
해당 오디언스에 융합된 세그먼트의 상세 프로파일을 표기합니다.
3. 오디언스 멤버스
생성된 세그먼트에 해당하는 잠재고객의 목록을 확인 및 관리합니다. 엑셀 다운로드를 통해 잠재고객 목록을 문서로 확인할 수 있습니다.

표에서 1,000명에 대한 상세 데이터를 확인할 수 있습니다.
4. 오디언스 구성 상세
4-1. Who
항목 오디언스 비율 파악할 수 있습니다.
성별, 연령, 지역, 디바이스 유형, 운영체계

4-2. Did
항목 오디언스 비율 파악할 수 있습니다.
첫 유입 유형, 마지막 유입 유형, 광고 유입 매체/상품

4-3. Want
유입 및 상품 비중을 파악할 수 있습니다.
내부 검색어, 유입 검색어, 주문 상품명, 장바구니 상품명, 조회 상품명

4-4. Value
지난 30일간 누적 주문 금액과 평균 주문 금액을 확할 수 있습니다.

Last updated
